產品簡介
中成泵業臥式排污泵、臥式污水泵、PW型臥式無堵塞排污泵品牌廠家為您提供臥式排污泵、臥式污水泵、PW型臥式無堵塞排污泵型號,選型,視頻等技術服務:021-66519999。
PW臥式無堵塞排污泵是單級、單吸、懸臂式離心污水泵。泵吸入口為軸向水平方向,泵排出口可根據需要裝成水平或垂直方向。主要由泵蓋、泵殼、葉輪、軸封、軸、和托架等零部件組成。軸封采用新穎的雙端面機械密封結構形式,泵與電機安裝在共同底盤上,通過彈性聯軸器由電機直接驅動。臥式排污泵具有效率高、節能顯著、運行平穩、性能可靠、維修方便等優點。 臥式污水泵全部采用計算機設計和優化處理,公司擁有雄厚的技術力量、豐富的生產經驗和完善的檢測手段,從而保證產品質量的穩定可靠。(材質、鑄鐵、不銹鋼)
技術參數:
- 流量:36-180m3/h;
- 揚程:8.5-48.5m;
- 電機功率:4-30KW;
- 轉速:960-2950r/min;
- 口徑:φ65-φ100;
- 介質溫度:≤100℃。
型號意義
選型范圍
1、PW型臥式無堵塞排污泵可輸送污水、含有懸浮固體顆粒、長纖維物質及生活用廢水。泵體為優質鑄鐵材質,介質溫度不超過100℃。 2、PWF型耐腐蝕污水泵可輸送帶有酸性、堿性或其他腐蝕性的污水,臥式排污泵廣泛應用于化工、石油、輕工、食品、制藥、釀造、環保及污水處理等行業。泵體及過流部件采用304不銹鋼材質制造,介質溫度不高于100℃。
結構圖紙
結構說明 臥式污水泵主要由:泵蓋(1),泵體(2),葉輪(3),軸(15),軸封體(4),軸承箱(11))及聯軸器部件等組成〈見圖1:結構圖〉 泵出口垂直向上,也可裝成水平方向,本泵由彈性聯軸器直接傳動(亦可才艮據需要改用皮帶傳動)。 葉輪內僅有兩片曲面葉片,因此流道寬暢,可通過一般性懸濁顆粒。 葉輪背面有4片副葉片,以平衡軸向推力,制造時葉輪經過靜平衡試經驗。 泵的旋轉方向從驅動端看為順時針方向。 軸承箱軸承用稀油潤滑、油位高度由油標指示、油位應處于正常油位線。 本泵軸封采用油封團密封、密封性能好、更換方便。
密封環由鑄鐵制成,固定于泵蓋上,磨損后可用備件更換。 泵蓋和葉輪進口端的間隙f,密封環與葉輪裝配間隙T (見結構圖〉及配用底閥內徑列于表1。
型 號 |
F(mm) |
T(mm) |
底閥內徑 |
備 注 |
21/2PW |
2 |
0.15~0.22 |
Φ150 |
|
4PW |
2 |
0.175~0.255 |
Φ200 |
|

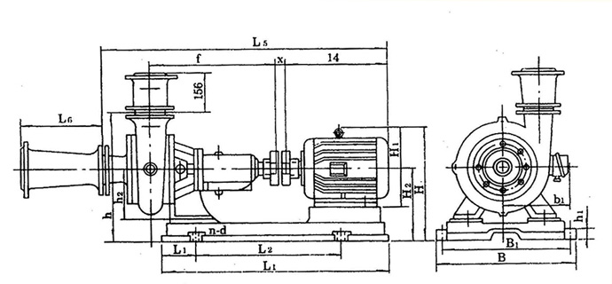
外型尺寸 圖2
產品型號 |
|
L1 |
L2 |
L |
L3 |
d |
L4 |
h1 |
h2 |
n-d |
2?PW |
160 |
105 |
571 |
46 |
Φ30 |
122.5 |
180 |
200 |
4-Φ19 |
4PW |
214 |
122.5 |
658.5 |
58 |
Φ5 |
190 |
180 |
200 |
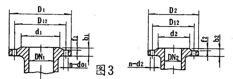
泵的進口法蘭連接尺寸 圖3
產品型號 |
吸入 口法蘭 |
排出 口法蘭 |
DN1 |
d1 |
D12 |
D1 |
f1 |
b1 |
N-d01 |
DN2 |
d2 |
D12 |
D2 |
f2 |
b2 |
n-d02 |
2?PW |
80 |
125 |
150 |
185 |
3 |
18 |
4-Φ18 |
70 |
110 |
130 |
160 |
3 |
18 |
4-Φ14 |
4PW |
100 |
145 |
170 |
205 |
100 |
145 |
170 |
205 |
4-Φ18 |
泵的進出口錐管連接尺寸 圖3
產品型號 |
吸入 口法蘭 |
排出口 法蘭 |
DN1 |
d1 |
D12 |
D1 |
f1 |
b1 |
N-d01 |
DN2 |
d2 |
D12 |
D2 |
f2 |
b2 |
n-d02 |
2?PW |
100 |
158 |
180 |
220 |
3 |
20 |
4-Φ17.5 |
80 |
135 |
160 |
190 |
3 |
22 |
4-Φ18 |
4PW |
200 |
255 |
280 |
315 |
22 |
4-Φ18 |
150 |
212 |
240 |
285 |
26 |
14-Φ17.5 |
安裝尺寸本數據僅供參考,請以實際訂貨為準!
泵型號 |
底座型號 |
電機 號 |
外型及安裝尺寸 |
L1 |
L2 |
L |
B1 |
B |
H1 |
H2 |
h |
H1 |
H2 |
H |
B1 |
a |
f |
X |
L4 |
L5 |
N-d |
L6 |
2?pw |
2?PW-y112M-4 |
y112M-4 |
125 |
534 |
779 |
385 |
445 |
35 |
180 |
470 |
265 |
270 |
423 |
190 |
160 |
411 |
17 |
|
|
4-Φ24 |
350 |
2?PW-y160M-4 |
y160M-4 |
155 |
575 |
885 |
430 |
490 |
385 |
495 |
255 |
|
|
4-Φ24 |
2?PW-y180M-4 |
y180M-4 |
122 |
700 |
942 |
420 |
480 |
40 |
490 |
430 |
290 |
540 |
285 |
|
|
4-Φ24 |
4PW |
4PW-y160M-6 |
y160M-6 |
145 |
590 |
890 |
430 |
490 |
40 |
180 |
586 |
385 |
280 |
505 |
255 |
214 |
444.5 |
16 |
|
|
4-Φ24 |
400 |
4PW-y200l1-4 |
y200l1-4 |
145 |
670 |
1025 |
536 |
596 |
600 |
475 |
300 |
575 |
310 |
|
|
4-Φ24 |
使用說明
裝配與拆卸先檢查各另、部件有無存在影響裝配的缺陷,然后將其擦洗干凈后,方可進行裝配。
- 準備好紙墊、絲堵、管堵并分別將其裝到各相應部件上。
- 將密封環、軸封盒、油標和油孔蓋、毛氈囤分別裝入泵蓋、軸承體、軸承箱、軸承蓋上。
- 先將軸承裝入軸兩端,一起裝入軸承箱,然后裝上軸承壓蓋。
- 依次裝上軸承體、軸承(4PW無)油封圏及墊圈、葉輪、墊片和葉輪螺母并擰緊,然后裝上泵體和泵蓋。 拆卸與裝配須序相反。
安裝
- 清除底座油戚及污垢,把底座放在地基上。
- 用水平儀檢查底座水平,允許用鍥鐵找平。
- 用水泥澆灌底座和地腳螺栓孔眼。
- 水泥干涸后,檢查底座和地腳螺栓是否松動,合適后擰緊螺母,重新檢查水平。
- 清理底座的支持平面及水泵和電機腳平面,然后把泵與電機裝上底座。
- 檢查水平與電機中心是否一致,不一致可用薄鐵片調整使其同心(薄鐵片不得多于3片),聯軸器間應留有2-3mm間隙。 測量聯軸器外園上、下、左、右其差值不得超過0.1mm,兩聯軸器端面間咪在園周上最大與最小間隙差不得超過0.3mm。
注意事項:
- 泵進出口水管應設支承,不得以泵體作支承:
- 出口水管路應裝設閘閥; 在泵吸入管路進口處應裝設一般性攔污柵、防止較大的石塊等物吸入泵內打壞葉片。
注意事項
1、起動
- 檢查軸承箱內是否已加油、油位是否正常油位線。
- 檢查電機旋轉方向是否與泵的旋轉方向一致。
- 關閉吐出口閘閥及壓力表旋塞,同時經泵體上部螺孔,向泵的吸水管內灌水。
- 啟動電機、并打開壓力表旋塞。
- 待水泵達正常轉速工作、壓力表顯示相應壓力時,打開真空表旋塞并逐漸打開排水管路上的閘閥到需要為止。
2、停止
- 先慢慢關閉出水管路閘閥,然后切斷電源。
- 若遇冰凍季節,停機后,打開泵體下部的四方螺塞,放空存水,以免凍裂。
- 若長期不用,則各部件應拆開擦凈,并在滑動面涂上防銹油,妥善保存。
3、運轉
- 在泵運轉過程中,必須注意觀察儀表、軸承發熱情況,填料漏水及泵的振動、雜音等情況是否正常,如發現異常應及時處理。
- 軸承最高溫度不得超過75℃。
- 軸承油應保持在正常油位線,不能過高或過低,過低應及時加油。
- 密封環與葉輪的配合間隙,大于以下規定值時應更換新的密封環。
- 吸水口直徑≤100mm時,直徑方向總間隙≥1.5mm;
- 吸水口直徑>100mm時,直徑方向總間咪≥2mm。
故障排除
故 障 |
原 因 |
解決方法 |
1、水泵不吸水,壓力表及真空表指針劇烈跳動。 |
注入水泵的水不夠,進水管路漏氣。 |
繼續注水、設法堵塞漏氣處。 |
2、流量減少或揚程下降。 |
1) 水泵或進出水管阻塞。 2) 密封環或葉輪磨損嚴重。 3) 轉速低于規定值。 |
1) 清洗泵或管路。 2) 更換損壞的另件。 3) 調整至額定轉速。 |
3、水泵軸功率過大 |
1) 流量超過使用范圍 2) 發生機械摩擦。 |
1) 調整流量在規定范圍內運行。 2) 檢查磨損原因加以消除。 |
4、水泵內部聲音反常,水泵吸不上水或泵振動。 |
1) 泵吸水高度太高,吸水管阻力過大或流量水太大。 2) 吸水管路漏氣。 3) 泵與電機軸不同心。 4) 有些部件螺釘松動。 |
1) 降低吸水髙度,減少吸水管路阻力,或調整出水闬閥以減少流量。 2) 消除漏氣。 3) 調整果與電機軸同心。 4) 擰緊螺釘。 |
5、軸承過熱。 |
1) 潤滑油過多或不足,或變質。 2) 泵軸與電機軸不同心。 |
1) 加油或換油。 2) 調整泵與電機軸同心。 |